https://kjgx668.blogspot.com/2025/04/freevps-freenodes-youtube4k-tikotok-chatgpt-clawcloud.html
填写
镜像(Image)输入:metaligh/3x-ui
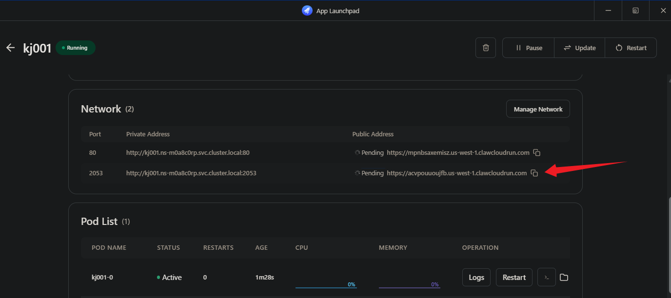
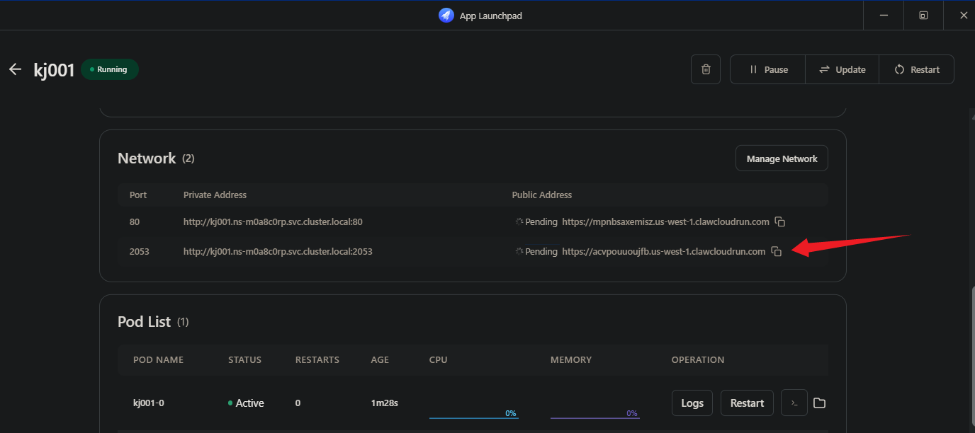
开启 80 端口
添加并开启 2053 端口(面板端口)
存储添加:
本地挂载两个目录:
/etc/x-ui/
/etc/letsencrypt/
添加协议
修改节点信息
注:不修改测速值为-1
添加GRPC节点
修改GRPC节点
注:不修改测速值为-1
完成
共2个 各0.03
转载请注明出处

















